Кейс CDP в недвижимости: Омниканальная реактивация клиента и продажа на 27 000 000₽ спустя 240 дней
В сфере недвижимости путь от первого знакомства с брендом до заключения сделки зачастую растягивается на длительный период, в течение которого клиенты нередко теряются. В данном кейсе мы продемонстрируем, как удалось вернуть клиента в воронку продаж спустя более чем 7 месяцев и осуществить продажу объекта недвижимости стоимостью 27 000 000 рублей.
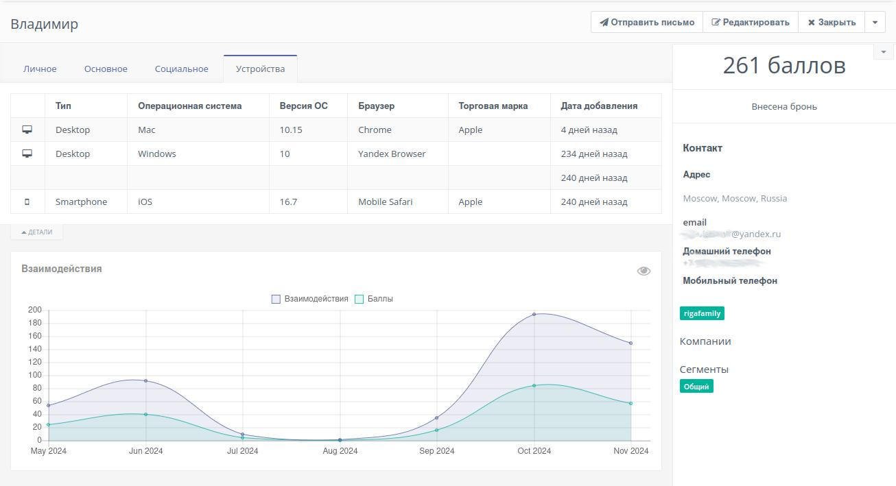
Анализ пути клиента (CJM) в CDP MautiBox
Ключевое отличие CDP от сквозной аналитики заключается в объекте анализа. Если сквозная аналитика фокусируется на оценке маркетинговых каналов, то CDP концентрируется на каждом конкретном пользователе. Далее вы увидите, что на пути к сделке пользователь может взаимодействовать с вашим брендом множество раз (5-10-15 раз) через различные каналы.
Знакомьтесь - клиент Владимир

Это главное окно контакта в CDP. На данном скриншоте отлично видно, что Владимир заходил с 3 различных устройств в течении 247 дней и за это время набрал целых 261 балл. Диаграмма взаимодействия видна на графике, а про баллы расскажу чуть ниже - они назначаются или отнимаются по триггеру.
20 марта 2024 Владимир впервые зашёл на квиз, ответил на вопросы и оставил заявку с телефоном и Email

Здесь отлично видно, что система записала не только все данные, которые лид заполнил в квизе, но и сохранил все данные рекламной компании, с которой он пришёл.
Ему была отправлена приветственная цепочка, которую он открывал 3-4 раза - всю цепочку показывать нет смысла, но поверьте - всё записано.

Параллельно Email-письмам, клиент попал в WhatsApp коммуникацию с менеджерами через CRM-систему. Первые 3 месяца рассылок он их читал, отвечал, но...
22 мая - отписался от WhatsApp ответив СТОП, т.к. ему было не к спеху и постоянные WhatsApp рассылки - были слишком стрессовыми.

C точки зрения CRM-системы - клиент потерялся - его больше не беспокоили, сменив статус в воронке продаж на "Для поля «Убрать из рассылки навсегда» установлено значение «Вкл.»" Однако, клиент продолжал получать письма и периодически посещать сайты. ..
24 июня источником захода "мертвого" клиенты явился CIAN

27 и 30 сентября Владимир получает новые письма из автоматической цепочки, читает их и, что примечательно, возвращается к старым письмам с информацией об акциях и пересматривает их аж 4 раза!
16 октября, всё еще "мертвый для отдела продаж клиент" заходит на сайт застройщика, только в этот раз это уже был именно сайт, а не изначальный квиз. Правда особо ничего не делал - зашел, посмотрел, вышел.

22 октября получает от нас письмо с релевантным контентом и отвечает на него. Письмо приходит в отдел продаж - Владимира записывают на встречу. Он приезжает 29 октября и бронирует дом. Ход событий по датам виден в CDP

Система баллов
Баллы в карточке контакта представляют собой элемент скоринга, аналогичный банковским системам. Активные клиенты с высоким потенциалом покупки накапливают больше баллов, что дает им преимущества в виде персонального менеджера, лучших условий и приоритета при рассылке акций. Клиенты, отписывающиеся от рассылок или проявляющие негативное отношение к бренду, не увеличивают свой рейтинг. Это позволяет ранжировать клиентов не только по их положению в воронке продаж, но и по степени взаимодействия с брендом.
Выводы
Немного юмора:
Все каналы хороши,
Все каналы нам нужны,
Чтоб клиенты не уходили в анналы,
Все нужны нам каналы.
А теперь серьёзно:
Email, Telegram, сообщения VK, PUSH-уведомления, WhatsApp, SMS, традиционные письма и телефонные звонки - все это каналы коммуникации, позволяющие установить контакт с клиентом. Каждый из них обладает своими преимуществами и недостатками, а также различной степенью воздействия на клиента.
Использование лишь одного канала коммуникации может привести к потере клиента, как это едва не произошло с Владимиром. Однако благодаря продолжающейся email-рассылке он не терял связь с компанией, постепенно узнавая больше о продукте. Когда все сопутствующие вопросы были решены, клиент просто ответил на письмо, приехал и совершил сделку.}
Что можно улучшить
** Показывать персональные предложения на сайте (динамический контент).
Внедрение персонализированного контента на сайте. Учитывая разнообразие источников трафика и информацию, полученную после первичного опроса, мы можем предоставлять индивидуальные предложения каждому клиенту. Например, "Навес над террасой" для Владимира.
** Интеграция WhatsApp-рассылок с MautiBox.
Это позволит использовать факт отписки от WhatsApp как триггер для перемещения клиента в другой сегмент email-рассылки, возможно, с меньшей частотой контактов.
Реализованные улучшения
Информация о баллах клиентов теперь передается в CRM, что позволяет отделу продаж отслеживать активность даже тех клиентов, которые находятся на "холодных" этапах воронки продаж, но продолжают проявлять интерес к продуктам компании.
Хотите также автоматизировать коммуникации с клиентами, глубже понимать их потребности и повысить конверсию в сделку? Запишитесь на демонстрацию нашей платформы. Расскажите о своих задачах, и мы поможем найти оптимальное решение.